首页
财务会计
医药卫生
金融经济
考公考编
外语考试
学历提升
职称考试
建筑工程
IT考试
其他
登录
财务会计
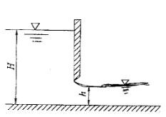
图示平底单宽渠道闸下出流,闸前水深H=2m,闸后水深h=0. 8m,不计水头损失
图示平底单宽渠道闸下出流,闸前水深H=2m,闸后水深h=0. 8m,不计水头损失
Freeti
2019-12-17
13
问题
图示平底单宽渠道闸下出流,闸前水深H=2m,闸后水深h=0. 8m,不计水头损失,则闸后流速v2为:
A. 4. 14m/s B. 3. 87m/s C. 6. 11m/s D. 5. 29m/s
选项
答案
D
解析
提示:对上、下游断面水面点写能量方程,并联合运用连续方程求v2。
转载请注明原文地址:https://ti.zuoweng.com/ti/2CVNKKKQ
相关试题推荐
某海域,水深15m,涨落潮流速分别为0.8m/s、1.0m/s,设计高水位+
航道疏浚,无备游水深底质为淤泥质土,按规定,合格工程设计通航水域的()。 A.
斜坡式防波堤一般用于水深较浅、地质条件较差、附近又盛产石料的地方,当用()做
某新挖航道长10km,宽200m,挖深至水深15m,沿航道宽度方向水深为4?8
挖泥船清除爆破石渣前,应()。 A.测量水深B.详细了解钻孔爆破设计 C.
港口与航道工程安全生产要求中,潜水作业前应了解作业现场的水深、流速、水质、水文、
港口与航道工程安全生产要求中,潜水作业前应了解作业现场的水深、流速、水质、水文、
承包商索赔成立的条件应包括()。 A.承包商受到了实际的损失或损害 B.损
高桩码头工程施工组织设计编制中,“自然条件”包括岸线和水深情况;水位资料;潮流资
水深超过()m的潜水作业,现场应备有随时可使用的减压舱,潜水作业现场应有预备潜
随机试题
患者,女,30岁,已婚。经行量多,色淡红,质清稀,伴有神疲肢倦,气短懒言,小腹空
图示直径为20mm、长5m的管道自水池取水并泄入大气中,出口比水池水面低2m,已
普济消毒饮中配伍升麻、柴胡的用意是 A.疏散风热B.发散郁火 C.引药上达
变态心理学侧重说明异常心理的()。 A.诊断B.咨询C.治疗D.基本性质和特点
下列不符合我国慈善法规定的是:A.慈善组织的设立应当向工商行政管理部门申请变更登记B.慈善组织为实现财产保值、增值,通常可以进行投资C.慈善组织可以委
调配时需要捣碎的是A.西红花B.麦芽C.钩藤D.肉豆蔻E.青黛
槐花炒炭应用中火炒至A:黄色B:焦黄色C:焦褐色D:黑色E:表面焦黑色,内部深黄色
营气和卫气的共同特点是A.来源相同B.性质相同C.特点相同D.分布相同E.功能相同
2018年5月,A市建筑公司(增值税一般纳税人)在B市提供建筑服务,取得全部价款含税1000万元,将部分建筑业务分包给乙建筑公司,支付分包款含税200万元...
甲公司为境内上市公司。2×13年10月20日,甲公司向乙银行借款5亿元。借款期限为5年,年利率为6%,利息按年支付,本金到期一次偿还。借款协议约定:如果甲...