首页
财务会计
医药卫生
金融经济
考公考编
外语考试
学历提升
职称考试
建筑工程
IT考试
其他
登录
财务会计
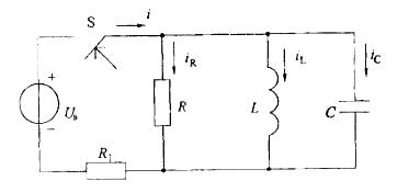
在开关S闭合瞬间,图示电路中的iR、iL、iC和i这四个量中,发生跃变的量是:
在开关S闭合瞬间,图示电路中的iR、iL、iC和i这四个量中,发生跃变的量是:
天天题库
2019-12-17
5
问题
在开关S闭合瞬间,图示电路中的iR、iL、iC和i这四个量中,发生跃变的量是:
选项
A. iR和iCB. iC 和iC. iC 和iLD. iR 和 i
答案
B
解析
提示:含有储能元件的电路,电容电压和电感电流受换路定则控制,不会发生跃变。其余的各个电压电流是否发生跃变由基尔霍夫定律决定,可能发生也可能不发生跃变。
转载请注明原文地址:https://ti.zuoweng.com/ti/bEXNKKKQ
相关试题推荐
32岁经产妇,平时月经周期规律,经量中等,普查发现子宫肌瘤。来院咨询子宫肌瘤的治
35岁已婚女性,平素月经4~5/40~60天,经量中等,现停经65天,黄体酮试验
逻辑电路如图所示,A=“0”时,C脉冲来到后,JK触发器应:
由两个主从型JK触发器组成的逻辑电路如图a)所示,设Q1、Q2的初始态是0、0,
图为三个二极管和电阻R组成一个基本逻辑门电路,输入二极管的高电平和低电平分别是3
图示电路中,二极管视为理想元件,即正向电压降为零,反向电阻为无穷大。三极管的β=
图a)所示电路中,复位信号、数据输入及时时钟脉冲信号如图b)所示,经分析可知,在
下列电路中能实现交流放大的是哪个图所示?
图示电路中的晶体管,当输入信号为3V时,工作状态是:
晶体管非门电路如图所示,已知UOC=15V,UB=-9V,RC=3kΩ,
随机试题
某检测中心根据交通行业标准JT/T391-2009(公路桥梁盆式支座)做盆式支座
抗震等级为二级的配筋砌块砌体剪力墙房屋,首层某矩形截面剪力墙墙体厚度为190mm
“不折腾”其实是对一个常识的_:一个正常的社会,必须_致力于增进以民主和民生为
有一次美国马克·吐温与一位夫人对坐,他对她说:“你真漂亮。”夫人高傲地回答:“可
根据《中华人民共和国药品管理法》,开办药品经营企业必须具备的条件包括 A.具有
预防肺结核流行的重要措施A.接种卡介苗B.注意营养C.加强登记管理D.做好痰的处理E.隔离和有效治疗排痰
通草药材的药用部位是A:带根全草B:块茎C:茎髓D:根茎E:地上部分
原则上不宜使用解表剂的病证是A:温病初起B:水肿初起C:痢疾初起D:麻疹初起E:腹痛初起
因含有毒物质巴豆,老年人不宜久服和多服的中成药是A.三物备急丸B.舒风定痛丸C.牛黄清心丸D.六神丸E.舟车丸
能够用于判断两种商品或者服务是否具有替代关系或互补关系的指标是()A.需求价格弹性B.需求交叉弹性C.供给价格弹性D.需求收入弹性