首页
财务会计
医药卫生
金融经济
考公考编
外语考试
学历提升
职称考试
建筑工程
IT考试
其他
登录
建筑工程
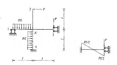
图示结构用力矩分配法计算时,结点A的约束力矩(不平衡力矩)MA为:
图示结构用力矩分配法计算时,结点A的约束力矩(不平衡力矩)MA为:
admin
2020-12-24
20
问题
图示结构用力矩分配法计算时,结点A的约束力矩(不平衡力矩)MA为:
选项
答案
B
解析
提示:MA等于交于A点各固端弯矩的代数和。
转载请注明原文地址:https://ti.zuoweng.com/ti/szaCKKKQ
相关试题推荐
小叶中央型肺气肿的病理改变是A.一级、二级呼吸性细支气管狭窄,肺泡管、肺泡囊、肺泡扩张B.肺泡管、肺泡囊、肺泡扩张C.终末细支气管以下结构全部扩张D.终末
PNH表现为A.遗传性红细胞膜结构异常B.遗传性红细胞内酶缺陷C.获得性红细胞表面GPI锚连膜蛋白缺陷D.遗传性珠蛋白肽链量异常E.遗传性珠蛋白肽分子结
G-6-PD缺乏病表现为A.遗传性红细胞膜结构异常B.遗传性红细胞内酶缺陷C.获得性红细胞表面GPI锚连膜蛋白缺陷D.遗传性珠蛋白肽链量异常E.遗传性珠
影响毒物作用的因素中错误的是A.毒性与毒物的结构有关B.与毒物的量有关C.人体敏感性强则毒性大D.与进入人体的途径无关E.与接触时间有关
口对口人工呼吸的最大缺点是A.易导致交叉感染B.潮气量不稳定C.易发生漏气D.受伦理和道德因素约束E.吸入氧浓度不高
口对口人工呼吸的最大缺点是A.易导致交叉感染B.潮气量不稳定C.易发生漏气D.受伦理和道德因素约束E.吸入氧浓度不高
以下哪个结构对保持大脑醒觉状态起重要作用A、小脑B、海马C、丘脑D、下丘脑E、脑干网状结构
某高速公路桥梁,单孔跨径150m,基岩场地,区划图上的特征周期Tg=0.35s,结构自振周期T=0.30s,结构的阻尼比ξ=0.05,水平向设计基本地震动...
某地下结构采用钻孔灌注桩作抗浮桩,桩径0.6m,桩长15.0m,承台平面尺寸27.6m×37.2m,纵横向按等间距布桩,桩中心距2.4m,边桩中心距承台边...
图示的某硬质岩质边坡结构面BFD的倾角β=30°,内摩擦角φ=15°,黏聚力c=16kPa。原设计开挖坡面ABC的坡率为1:1,块体BCD沿BFD的抗滑安...
随机试题
下列各类型证券的持有人享有投票权的是()。
根据《建设工程工程量清单计价规范》(GB50500-2013),采用清单计价的某
下列选项中,不属于企业法人的是()。
棱术是指
许多人有一种认死理儿的心理定式:任何事情都有对错好坏之分,(),他们常以这种定式去衡量一切。填入括号部分最恰当的一项是:A.非敌即我B.非此即彼C.东猜
下齿槽神经阻滞麻醉如有感染易引起A.颊间隙感染B.颌下间隙感染C.颞间隙感染D.嚼肌间隙感染E.翼颌间隙感染
慢性支气管炎()A.反复咳白泡沫痰,以冬春季节交替时明显B.低热、盗汗,湿啰音位于锁骨上下、肩胛间区C.刺激性咳嗽,反复发生或持续痰中带血,伴胸痛,恶
解表药主归A.肝经B.心经C.脾经D.肺经E.肾经
以下所列调配门诊处方的程序中,正确的是A、认真阅读处方,按照药品的顺序逐一调配?B、调配好一张处方的所有药品后再调配下一张处方?C、对贵重药品及麻醉药品等分
设定标准(根据质量要求)、测量结果、判定是否达到定期要求,对质量问题采取措施进行矫正、补救,并防止再发生的过程称为()A:质量标准B:产品质量C:质量控制